Windows Server ortamında, RabbitMQ sunucularını izlemek ve performansını analiz etmek için Prometheus ve Grafana gibi araçları kullanabilirsiniz. İşte adım adım rehber:
Adım 1: RabbitMQ, Yerleşik Gelen Eklentiyi Aktifleştirme
RabbitMQ, yerleşik Prometheus ve Grafana desteği ile birlikte gelir.
Prometheus metrik toplayıcısı desteği, rabbitmq_prometheuseklentisiyle birlikte gelir. Eklenti, tüm RabbitMQ metriklerini Prometheus metin formatında özel bir TCP portunda sunar.
Bu metrikler hakkında daha fazla bilgi için rabbitmq sayfasına bakınız.
Daha önceki yazımızda windows server da monitoring işlemi nasıl yapılacağına dair yazıma buradan ulaşabilirsiniz.
Şimdi bu eklentiyi yükleme işlemine geçelim :
- ilk olarak sistemimizde kurulan olan rabbitmq dizininde gidip eklenti(plugin) klasöründe
rabbitmq_prometheuskontrolünü sağlıyoruz.Eğer sizde yüklü gelmediyse eklenti resmi RabbitMQ eklenti deposunda bulunabilir.
- RabbitMQ Komut İstemcisini açıyoruz
- Aşağıdaki komutu kullanarak eklentiyi etkinleştirin:
rabbitmq-plugins enable rabbitmq_prometheus
- Eklentiyi etkinleştirdikten sonra, RabbitMQ sunucusunu yeniden başlatmanız gerekebilir. Bu, eklentinin etkin hale gelmesini sağlar. Sunucuyu yeniden başlatmak için servise gidip RabbitMQ seçip yeniden başlata basıyoruz.

- Son olarak
localhost:15962/metricsadresinden metrikleri kontrol ediyoruz.
Adım 2: Prometheus’un Kurulumu ve Ayarlanması
- Prometheus’u Windows Server’a indirin ve kurun.
prometheus.ymladında bir yapılandırma dosyası oluşturun.- Yapılandırma dosyasında, RabbitMQ’yu izlemek için scrape “job”u ekleyin:
scrape_configs:
- job_name: 'rabbitmq'
static_configs:
- targets: ['rabbitmq-sunucu:15672'] # RabbitMQ Yönetim Arayüzü adresi- Prometheus web arayüzünden
localhost:9090Status/ Target kısmında eklemiş olduğumuz RabbitMQ bağlantısı kontrolünü sağlıyoruz.
Adım 3: Grafana Kurulumu ve Yapılandırması
- Grafana’yı indirin ve bilgisayarınıza kurun.
- Grafana arayüzüne gidin ve Prometheus’u veritabanı kaynağı olarak ekleyin.
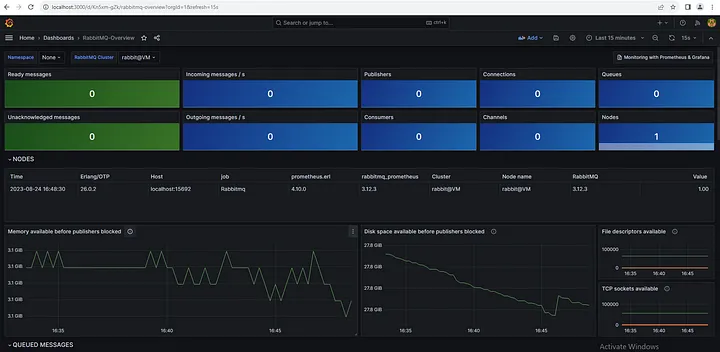
Adım 4: Grafana Dashboard Oluşturma ve Görselleştirme (ID 10991)
- Grafana’da gösterge paneli
localhost:3000(dashboard) gidin.
- Üst menüdeki “Import” seçeneğine tıklayın.
- Açılan sayfada, “Import via grafana.com” seçeneğini seçin ve “ID” bölümüne 10991’i girin.
Not: RabbitMQ resmi olarak sitesi üzerinden yayınlamış olduğu temayı yükleme işlemi yapıyoruz.
- İlgili RabbitMQ izleme dashboard örneği yüklenecektir. Bu örnek, RabbitMQ metriklerini ayrıntılı bir şekilde görselleştirecektir.








